All systems operational · Sign in Book a demo →
// HEAVY INDUSTRY · STEEL · BLAST FURNACE

IronStream — Blast Furnace Optimization.

The ArcStream equivalent for blast furnace. Hybrid physics + ML models for raceway, mass balance, lab analysis, thermal and cast house. Beta programme — progressive rollout through 2026.

IRONSTREAM
BF OPTIMIZATION · HYBRID PHYSICS + ML
Material Catalog Recipe Maker Raceway
// MODULES

What's landing in IronStream.

14 models — Industream + BFI — integrated in the same platform, fed by the same real-time streams, accessible from the same DataCatalog.

Industream models
Recipe Maker
Burden calculation & optimization model (ferrous, fluxes, coke, PCI) with real-time mass balance.
Online Layer Model
Shaft layer & batch tracking — from bunker to tuyeres.
Offline Heat & Mass Balance Plugin
Microsoft Excel plugin for process engineers — offline H&M balance calculations.
Online Mass Balance
Continuous input/output reconciliation. Instrumentation drift detection.
Online Heat Balance
Real-time thermal KPIs — Wu*, Omega, Equivalent Coke Rate, efficiency trend.
Raceway Model
Real-time modelling of all tuyeres. Cavity, RAFT, blast velocity, O₂, PCI rate.
Live 3D Digital Twin
Full 3D digital twin of the blast furnace, fed by live data.
Chemical & Physical Analysis
Material Catalog — lab analyses, comparison, history, soft-sensor.
BFI models · partnership
BFI · Online Hearth Wear Model
Real-time hearth refractory wear tracking.
BFI · Online Dead Man Model
Coke pile shape & deformation analysis.
BFI · Online Hearth Liquid Model
Hot metal flow & temperature distribution.
BFI · Online Hearth Hot Spots
Live hot-spot detection on hearth.
BFI · Online Shaft Hot Spots
Live hot-spot detection on shaft.
BFI · BF 3D Model
Full blast furnace physics 3D model.
// MODULE 01 · MATERIAL CATALOG

Your blast furnace's material memory.

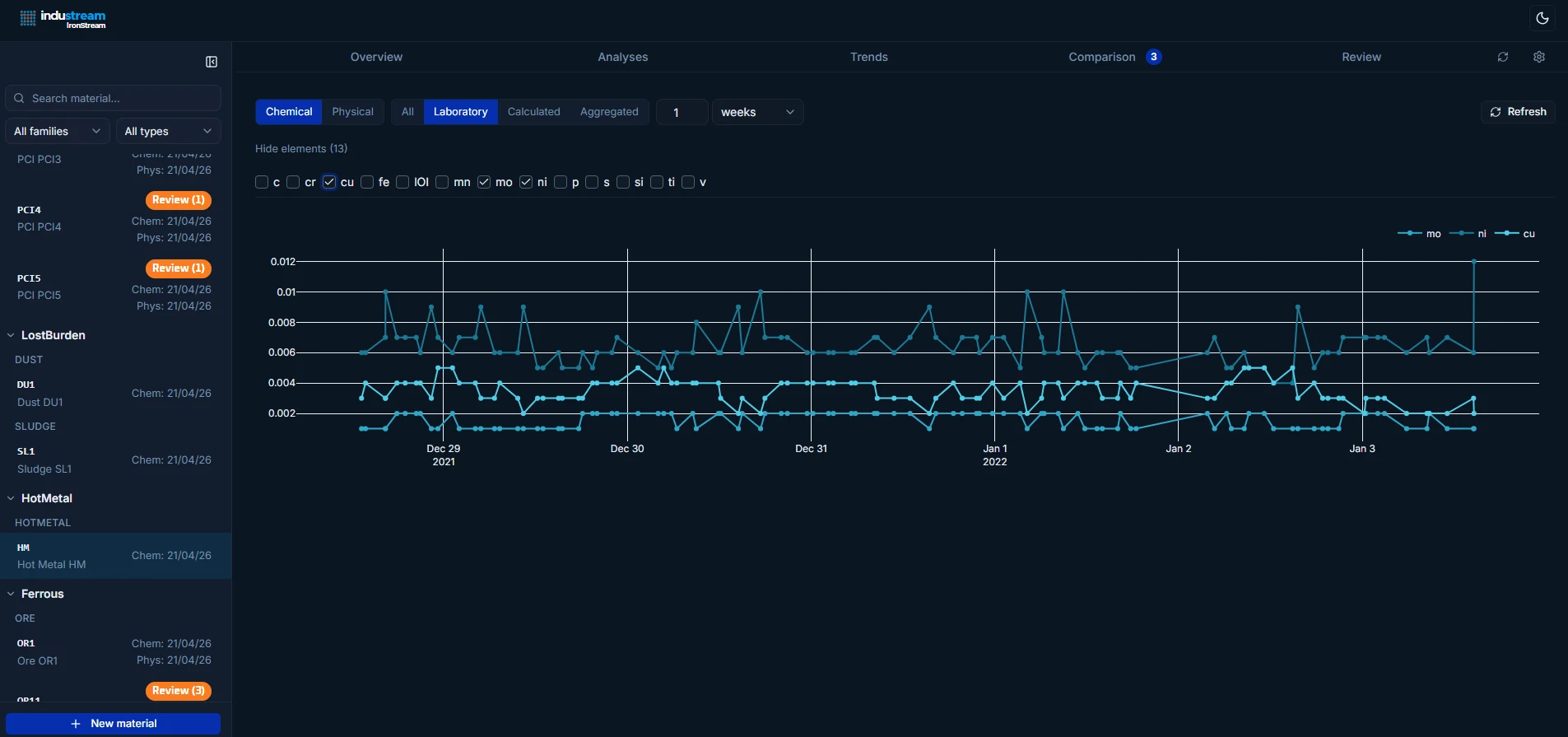
Every BF material — ores, PCI, coke, fluxes, dusts, sludges, hot metal, slag — consolidated in a single catalogue. Each chemical and physical analysis is timestamped, comparable, and exploitable by the other modules.

Material Catalog — overview with chemical analyses table by material family
▶ Analyses table · by family · click to zoom
Material Catalog — comparison view of 3 hot metal analyses with element-level deltas
▶ Analysis comparison · element deltas · click to zoom
Material Catalog — element trend chart over weeks
▶ Element trends over time · click to zoom
// MODULE 02 · RECIPE MAKER

Design the burden. Hold the chemistry.

Raw material quality drifts — hot metal and slag quality shouldn’t. Recipe Maker recalculates flux additions at every new analysis, automatically absorbing variance in ferrous, coke, and PCI inputs so burden chemistry stays on target charge after charge. Build recipes with instant mass balance (Fe, CaO, SiO₂, Al₂O₃, MgO). Per-charge composition (C1, D1, C2, D2…), duplication, audit trail, validation before dispatch.

Recipe Maker — balance view with ferrous, fluxes, reducing agents and constraints panel
▶ Balance view · ferrous / fluxes / reducing agents · click to zoom
Recipe Maker — per-charge composition grid C1/D1/C2/D2 with duplication
▶ Composition per charge · duplication · click to zoom
// MODULE 03 · RACEWAY MODEL

The combustion zone, in real time.

All tuyeres, their cavity (depth, width, height, volume), RAFT, blast velocity, O₂ enrichment, PCI rate — visualised as a crown. Cavity / Process presets. Per-tuyere drill-down with top-down view + vertical cross-section.

Raceway — cavity view with all tuyeres around the hearth and RAFT heatmap
▶ Cavity view · all tuyeres · RAFT · click to zoom
Raceway — metrics and preset configuration panel
▶ Presets · metric toggles · click to zoom
Raceway — per-tuyere detail view with top-down, vertical cross-section and time-series
▶ Per-tuyere drill-down · cross-section + trends · click to zoom
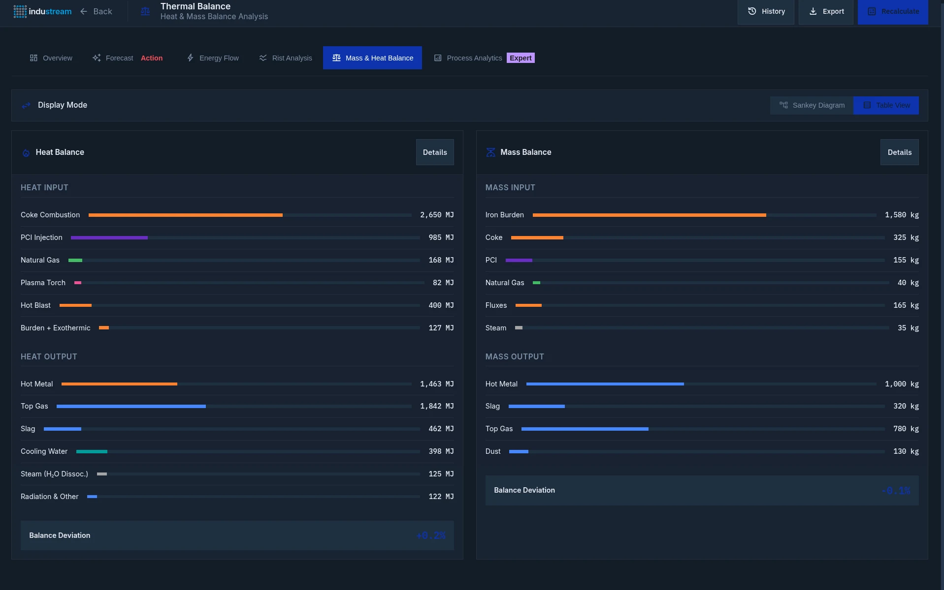
// MODULE · HEAT & MASS BALANCE

Heat & mass balance, in real time.

Real-time view of the blast furnace heat and mass balance: process KPIs (Wu*, Omega, Equivalent Coke Rate, thermal efficiency), Sankey flow diagram, Rist analysis, detailed input/output reporting. Continuous reconciliation with balance deviation < ±1 %.

Thermal Balance overview dashboard with KPIs Wu*, Omega, Equivalent Coke Rate, Thermal Efficiency Trend and Process Status
▶ Overview · process KPIs · thermal efficiency trend · click to zoom
Mass & Heat Balance — detailed input/output table with coke combustion, PCI, natural gas, plasma torch, hot blast, iron burden, coke, fluxes
▶ Heat & Mass Balance · table view · balance deviation · click to zoom
Mass & Heat Balance Sankey diagram — visual flow of inputs and outputs across the blast furnace
▶ Sankey diagram · mass + heat flows · click to zoom
// Excel plugin · offline mode · process engineers

Heat & Mass Balance · Microsoft Excel plugin.

For process engineers working in Excel: a dedicated add-in with scenario management (reference, PCI+COG, high losses, etc.), weight balance calculation, Rist analysis with H₂ correction, and case import/export. Same calculation engine as the online mode — no live connection required.

IronStream Excel plugin — scenarios sheet with ferrous burden (sinter, pellet, lump), additives (QZ3), reducing agents (CO4, PCI4, COG) for multiple cases
▶ Scenarios sheet · burden + additives + reducing agents · click to zoom
IronStream Excel plugin — Rist diagrams for multiple scenarios with H₂ correction, coke rate and eta CO output
▶ Rist diagrams · H₂ correction · scenario comparison · click to zoom
// MODULE · LIVE 3D DIGITAL TWIN

The blast furnace, in 3D, live.

Real-time 3D digital twin coupled with the Online Layer Model and Shaft Batch Tracking. Visualises the burden profile, coke and ore strata, and the position of each batch from the bunker all the way to the tuyeres.

Live 3D Digital Twin of the blast furnace with Online Layer Model and Shaft Batch Tracking
▶ 3D digital twin · layer model · shaft batch tracking · click to zoom
// PARTNER MODELS · BFI

BFI models integrated into IronStream.

Co-developed with BFI (Betriebsforschungsinstitut, Düsseldorf) — world-reference in iron & steel research. Their advanced physics models (hearth, dead man, liquid, hot spots, 3D BF) run live inside IronStream, fed by your blast furnace real-time data.

BFI Online Hearth Wear Model — 3D hearth cross-section with color-mapped wear distribution
▶ Online Hearth Wear Model · click to zoom
BFI Online Dead Man Model — deformation analysis and structural behaviour
▶ Online Dead Man Model · click to zoom
BFI Online Hearth Liquid Model — temperature distribution and hot metal flow
▶ Online Hearth Liquid Model · click to zoom
BFI BF 3D Model — full blast furnace 3D model with temperature distribution and hot spots
▶ BF 3D Model · click to zoom

You operate a blast furnace?

We're looking for 2-3 beta partners to co-build IronStream with us. Access to active modules, co-prioritised roadmap, preferred terms.